
AsyncLabs
Desarrollo de software potenciado por Inteligencia Artificial
Un proyecto que un equipo tradicional de 5 personas tarda 6 meses, nosotros lo entregamos en 6 semanas. Con tests, documentación, seguridad y CI/CD incluidos. No es un eslogan, es cómo operamos.
Desarrollo de Software y Machine Learning
Trabajamos sobre dos ejes que se complementan: desarrollo de software e integrar machine learning con modelos predictivos, pipelines de datos, MLOps, APIs y CI/CD.
Y acá está lo distinto: el uso de LLMs en nuestro ciclo de desarrollo nos permite trabajar con profundidad técnica real sobre cualquier stack. Python, Java, .NET, Node, Go, React, Angular, PostgreSQL, MongoDB, SAP, legacy COBOL si es necesario. No necesitamos un especialista por cada tecnología, el LLM aporta el conocimiento vertical; nosotros aportamos la ingeniería, la arquitectura y 20+ años de experiencia en desarrollo y arquitectura con sistemas en producción.
Cómo funciona nuestro modelo →Desarrollo de software
Sistemas reales, no prototipos
Plataformas web, aplicaciones internas, APIs, microservicios, automatización de procesos y sistemas que se integran con tu infraestructura existente. Cada entrega incluye testing exhaustivo, análisis de seguridad automatizado, documentación al día, y despliegue continuo configurado. El código es propiedad del cliente desde el primer día.
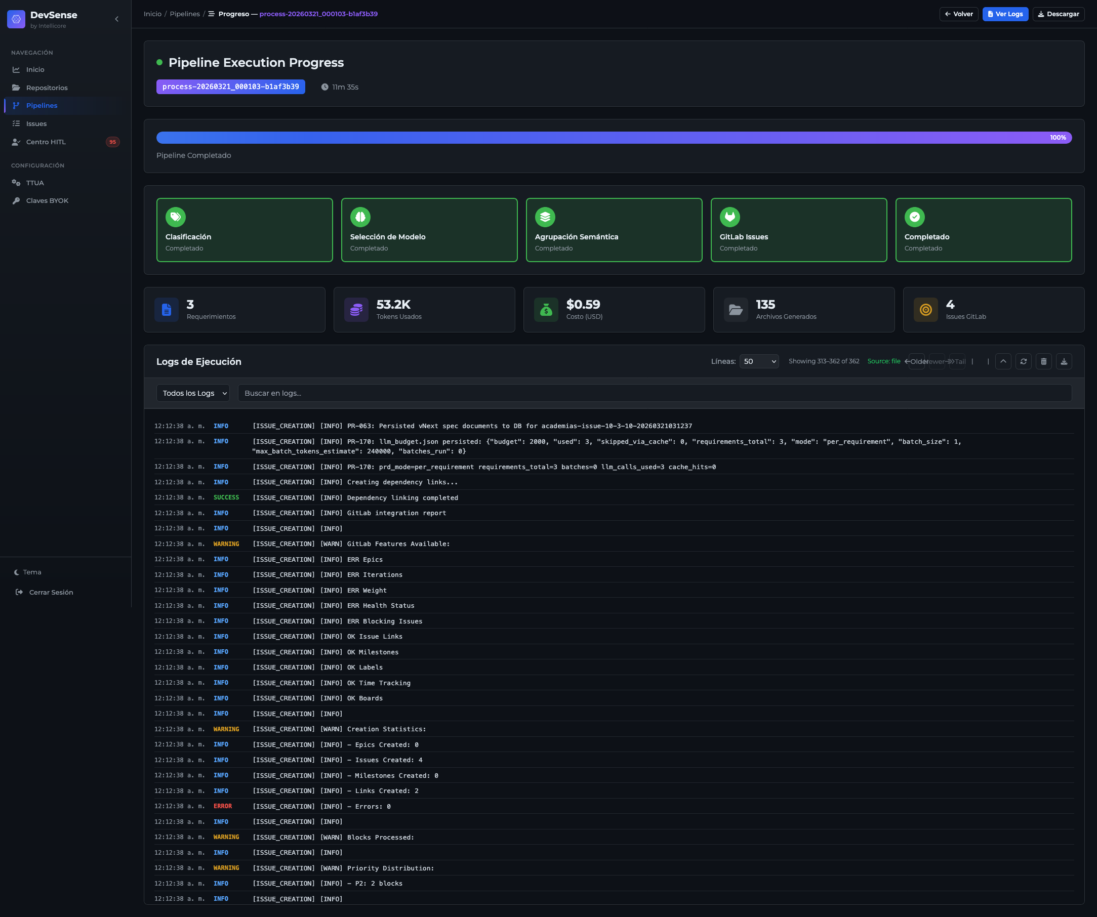
$ devsense exec --issue 2252
│
✓ Análisis de requerimiento · 12s
✓ Planificación: 4 archivos, 2 tests · 8s
✓ Generación de código · 45s
✓ pytest 12/12 passed · 18s
✓ bandit SAST: 0 issues · 3s
✓ Documentación OpenAPI · 5s
→ MR #247 creado · feat/kpis-realtime
Pipeline AI-Driven
De requerimiento a Feature Request en GitLab. Tests unitarios, integración, SAST y documentación generados automáticamente en cada ejecución.
44
issues procesados
0
vulnerabilidades SAST
38.6%
tasa de éxito 1er intento
Cobertura y calidad
Métricas reales de un sprint ejecutado con DevSense. Coverage promedio del 96.2% sobre 44 issues procesados.
Machine Learning
Modelos que generan valor, no papers
Preparación de datos, entrenamiento automático de modelos predictivos, despliegue en producción con monitoreo y alertas. Si el modelo empieza a perder precisión, se reentrena solo. Detección automática de datos sensibles para cumplimiento de normativas (GDPR, HIPAA). Generación de datos sintéticos cuando los reales no alcanzan o no se pueden compartir. Desde tus datos crudos hasta un modelo funcionando en producción que genera valor operacional real.
23
modelos evaluados
4m 12s
tiempo total
GBM
mejor algoritmo
AutoML multi-engine
H2O.ai y FLAML compiten en paralelo. El mejor modelo se selecciona automáticamente comparando AUC, RMSE, LogLoss y tiempo de entrenamiento.
$ cert-runner --profile de calidad --all
│
PASS ml_engineer_meta 85/85
PASS triple_parity_ui_api_db 71/71
PASS ui_component_absolute 52/52
PASS playwright_visual_stress 34/34
PASS studio_stress 48/48
PASS synthgen_streaming 21/21
│ ... +6 gates
│
Total: 562/562 · Decision: GO
Certificación de calidad
12 gates independientes con perfiles de auditoría técnica. Paridad triple UI/API/DB, stress testing visual, certificación de componentes.
Lo que nos hace diferentes
No somos una consultora que vende horas. Somos un equipo de ingeniería que ejecuta proyectos completos con plataformas propias y un modelo AI-driven que cambia la ecuación de costos y tiempos.
Semanas en vez de meses
No es magia, es automatización real. Nuestro pipeline genera código, ejecuta tests, valida seguridad, produce documentación y crea merge requests automáticamente. El ingeniero diseña la arquitectura y revisa el resultado. Lo que antes era escribir código 8 horas al día se convierte en supervisar un motor que produce 24/7 sin cansarse, sin bugs de viernes a las 6pm, sin rotación.
Cualquier tecnología, mismo equipo
¿Necesitas un backend en Python y un frontend en React? Hecho. ¿Integrar con un ERP SAP y una API REST en Java? También. ¿Migrar un sistema legacy en .NET a microservicios con Docker? Sin problema. Los LLMs nos dan acceso al conocimiento profundo de cada stack. AsyncLabs aporta los 20+ años de experiencia sabiendo qué preguntar, qué validar y qué no se puede automatizar.
Plataformas propias, no slideware
Desarrollamos plataformas internas que automatizan el ciclo de desarrollo y el pipeline de ML. Son las mismas herramientas con las que construimos todo lo que entregamos. Una de ellas se construye a sí misma desde su cuarto sprint, la otra pasó certificación de calidad completa sin un solo bloqueante. No es slideware. Está en producción.
Código que pasa auditoría, no solo compilación
Cada módulo que entregamos pasa por testing automatizado (+95% coverage), análisis de seguridad SAST, validación visual, y certificación de calidad multi-perfil. El mismo nivel de QA con el que certificamos nuestras plataformas internas.
AI-Driven, no vibe coding
El "vibe coding" (pedirle a una IA que genere código sin estructura ni validación) es la forma rápida y barata de usar IA. Nosotros hacemos lo contrario: un pipeline completo que genera, testea, valida seguridad y documenta en cada paso. No medimos productividad en líneas de código, la medimos en sistemas que funcionan en producción.
Impacto en costos
La ecuación cambia cuando el 70% del trabajo lo ejecuta IA
Un equipo tradicional de 5 ingenieros más QA, DevOps, documentación y project management representa un costo operacional significativo. Multiplicado por los 6 meses típicos de un proyecto completo, el presupuesto se dispara. Y eso sin contar los costos ocultos: onboarding de 3 meses por cada nuevo integrante, rotación de personal, retrabajo por falta de tests, bugs en producción que nadie detectó.
Con nuestro modelo AI-Driven, el mismo alcance se ejecuta en una fracción del tiempo con un equipo reducido potenciado por automatización. El pipeline genera código, tests, documentación, seguridad y CI/CD. El ingeniero supervisa, revisa y toma decisiones de arquitectura. El resultado es una reducción de 50-65% en costo total del proyecto, con la misma calidad de entrega (o superior, dado que cada línea pasa por validación automatizada).
El ahorro no es solo directo. Es estructural: sin rotación, sin onboarding extendido, sin retrabajo, sin deuda técnica acumulada por falta de testing. El costo real de un proyecto no es lo que pagas por hora, es lo que pierdes cuando las cosas fallan.
50-65%
reducción de costo total
75-85%
reducción en tiempo de entrega
70%
del trabajo mecánico automatizado
95%+
coverage de tests desde el día 1
Proyectos ejecutados con AI-Driven
No son demos ni MVP. Son sistemas que están corriendo ahora mismo, procesando datos reales, para empresas reales con usuarios reales, y todo construido con nuestro modelo AI-Driven.

Telecom
Centro de Control con IA + MCP
Un operador pregunta en lenguaje natural '¿cuáles son las tareas críticas estancadas de hoy?' y recibe la respuesta en 2 segundos. 65 herramientas orquestadas por Claude AI. Antes tardaba 15 minutos navegando 6 sistemas.

Machine Learning
CorePlexML - AutoML, MLOps y Privacy Suite
AutoML multi-engine (H2O + FLAML), MLOps con canary deployments, Privacy Suite GDPR/HIPAA, datos sintéticos, What-If Studio. Todo integrado en una plataforma certificada para producción enterprise.

Desarrollo
DevSense - AI-Driven SDLC
Escribimos un requerimiento en lenguaje natural. DevSense genera el código, los tests, la documentación y el merge request. Lo revisamos y aprobamos. En horas, no en sprints. Así construimos 4 sistemas en paralelo.
Nuestras plataformas
Las herramientas que usamos internamente para ejecutar cada proyecto. No son productos que "algún día estarán listos", llevan meses en producción construyendo software real.
Desarrollo autónomo de software
DevSense
Le dices qué construir en lenguaje natural. DevSense analiza el requerimiento, diseña la solución, genera el código, ejecuta tests unitarios e integración, pasa SAST, genera documentación y crea un Feature Request en GitLab listo para revisión. Si algo falla, reintenta con estrategias diferentes automáticamente. Si no puede resolverlo, te lo escala con todo el contexto.
La prueba más directa de que funciona: desde el Sprint 4, DevSense se construye a sí mismo. Más del 90% de sus features actuales fueron generadas por la propia plataforma.
Cómo funciona DevSense →
Machine Learning & AutoML end-to-end
CorePlexML
CorePlexML es una plataforma de Machine Learning & AutoML end-to-end, desarrollada íntegramente por AsyncLabs. Está orientada a hacer que el ML sea accesible y escalable para empresas de cualquier tamaño, con un enfoque fuerte en la calidad, la seguridad y el cumplimiento normativo.
Sube un CSV y el DataSet AI Builder te guía paso a paso para preparar el dataset. Lanzas un experimento y dos motores de AutoML (H2O + FLAML) compiten en paralelo para encontrar el mejor modelo. Lo despliegas con un click y tienes monitoreo de drift, alertas y A/B testing automático. Si la performance degrada, se reentrena solo.
Incluye Privacy Suite con 55+ detectores de PII (GDPR, HIPAA, PCI-DSS), generación de datos sintéticos, y What-If Studio para explorar escenarios. SDK en Python (pip install coreplexml) para integración programática completa.

Industrias
El modelo AI-Driven es agnóstico al dominio. Generamos valor en industrias con sistemas legacy complejos, grandes volúmenes de datos, o necesidad de automatización avanzada. La profundidad técnica la aporta el LLM; el criterio de producción lo aportamos nosotros.
476K líneas · 65 herramientas MCP
Telecomunicaciones
Centros de control con IA, gestión de operaciones en campo, monitoreo de red, priorización automática de tareas por criticidad.
SAST · GDPR/PCI · Triple parity
Banca & Fintech
Integración de sistemas legacy, automatización de procesos regulatorios, plataformas transaccionales con compliance built-in.
SSO · On-premise · CI/CD
Gobierno & Defensa
Plataformas institucionales con SSO gubernamental, GitLab on-premise para control total del código, estándares de seguridad enterprise.
109K líneas · Multi-sede · DevSense
Educación
Plataformas LMS multi-sede, gestión académica, calificaciones, inscripciones. Adaptación de ERP con DevSense para iteración rápida.
Real-time · IoT · Docker
Transporte & Minería
Monitoreo de operaciones, dashboards en tiempo real, integración IoT/SCADA, containerización de aplicaciones legacy.
75-85% menos tiempo · 50%+ ahorro
Transformación digital
Empresas medianas que necesitan digitalizar operaciones, construir herramientas internas o incorporar IA. Del MVP a la plataforma.
Llevemos tu proyecto
a producción.
Contáctanos para una sesión de 30 minutos para evaluar tu proyecto y proponerte un enfoque concreto.